ICP-OES 的发展历史
在 19 世纪初,Brewster(布鲁斯特)等人从酒精灯的火焰中观察到了原子发射现象,并认识到原子发射光谱可以替代“繁琐的化学分析方法”。到了 1928 年,Lundegardh(伦德加特)应用启动喷雾器和空气-乙炔火焰建立了定量分析的线性关系,出现了火焰光度分析法。

然而,火焰发射光谱法只能用于少数几种元素溶液的分析,这限制了其应用范围。为了克服这一局限性,20 世纪 40 年代,人们开始使用电火花和电弧作为光源,开发了光电直读发射光谱仪。
1961 年 Reed 设计了一种从石英管的切向通入冷却气的较为合理的高频放电装置,这种在大气压下所得到的外观类似火焰的稳定的高频无极放电被称为电感耦合等离子炬(ICP)。

随着技术的进一步发展,20 世纪 70 年代,ICP-AES 进入实质应用阶段。然而,近年来人们逐渐认识到,光谱实际上是一种离子光谱,而不是原先认为的原子光谱。因此,在一些最新的文献资料中,一些作者将 ICP-AES 改名为 ICP-OES。

ICP-OES 原理
ICP-OES 的原理是基于被测元素的原子被热能或电能激发后,发射特征光谱进行分析的方法。
ICP-OES 利用高频电流在氩气中产生的高温等离子体作为激发光源,将试样中的组分转化为原子或离子状态。这些原子或离子在激发或电离时,会发射出具有特定波长的光。由于不同元素的原子在激发或电离时发射的波长不同,因此可以根据特征光的波长进行定性分析,确定样品中存在的元素。同时,元素的含量不同时,发射特征光的强弱也不同,据此可进行定量分析。

ICP-OES 的分析过程主要分为三个步骤:激发、分光和检测。首先,通过等离子体激发光源使试样蒸发、汽化、离解或分解成原子状态,原子可能进一步电离成离子状态,原子及离子在光源中激发发光。然后,利用光谱仪器将光源发射的光分解为按波长排列的光谱。最后,利用光电器件检测光谱,根据测量的光谱波长对样品进行定性分析,并根据发射的光强度对样品进行定量分析。
ICP-OES 技术具有高度的灵敏度和准确性,能够检测出几十个金属元素,并且具有高度的重现性。因此,它在环境监测、材料科学、生物医学等领域中得到了广泛的应用。
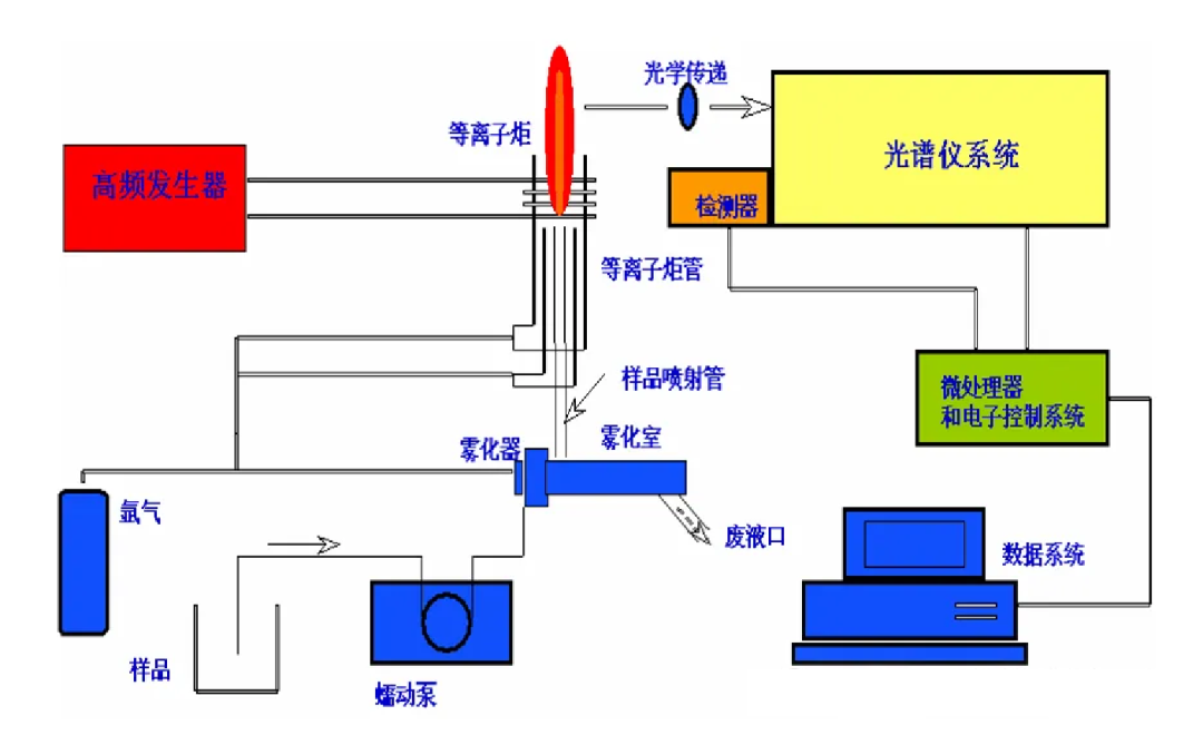
ICP-OES 结构组成
ICP-OES 仪器主要由以下几个部分组成:

高频发生器:用于提供高频电源,产生高频电场,使氩气在等离子体炬管中电离,形成高温等离子体。
感应圈:位于等离子体炬管外部,通过高频发生器提供的高频电源产生高频磁场,与高频电场共同作用,维持等离子体的稳定燃烧。

气体控制系统:用于控制氩气的流量和压力,以维持等离子体的稳定燃烧和样品的充分激发。
检测器:用于检测等离子体发射的光信号,并将其转换为电信号进行放大和处理。常见的检测器有光电倍增管(PMT)和电荷耦合器件(CCD)等。


光学系统:包括入射狭缝、准直元件、色散元件、聚焦元件等,用于将等离子体发射的光信号进行聚焦、色散和分光,使其照射到检测器上。
数据处理系统:用于接收检测器输出的电信号,进行放大、滤波、模数转换等处理,并计算出样品中各元素的含量。
以上是ICP-OES仪器的主要组成部分,各部分协同工作,完成样品的激发、分光、检测和数据处理等过程,从而实现对样品中元素的定性和定量分析。
ICP-OES 的优缺点
优点
分析速度快:可以同时分析样品中的多种元素,提高工作效率;
灵敏度高:能够检测到微量元素的含量,适用于痕量元素的分析;
操作简便:不受样品的物理性质和形态的限制,适用范围广;
动态线性范围宽:能够覆盖较宽的浓度范围,适用于不同浓度的样品分析;
干扰因素较少:由于使用高温等离子体作为激发源,可以消除许多化学干扰和基体干扰。
缺点
仪器造价较高:ICP-OES 仪器相对较为昂贵,可能增加了使用成本。
维护成本较高:需要定期维护和校准,以确保仪器的正常运行和准确性。
气体消耗大:工作时需要消耗大量惰性气体(如氩气),增加了运行成本。
对某些元素检出限较高:例如,对铅、汞等元素的检出限相对较高,可能不适用于所有元素的分析。

各种分析方法检出限区别
需要注意的是,以上优缺点可能因具体仪器型号、操作条件和分析需求而有所不同。在选择使用 ICP-OES 时,应综合考虑这些因素以及实验室的具体需求。
ICP-OES 的应用领域
ICP-OES 可应用于冶金、铸造、地质、陶瓷、土壤、水、食品、药品等领域。在冶金领域,主要是钢铁、冶金、有色合金、高纯金属等各种材料中化学成分分析。其中钢铁分析是 ICP 光谱的重要应用领域,包括普通碳钢,合金钢,铸铁及铁合金。钢铁中元素的浓度范围从小于 0.001%—30% 其主量成分的合金元素含量通常在 0.1% 以上。
环境监测
ICP-OES 可以用于测定水体、土壤和大气中金属元素和非金属元素的含量,为环境保护提供科学依据。
食品安全
ICP-OES 在食品安全领域中的应用主要包括食品中重金属和有害元素的检测,以及营养元素的测定。
医药领域
ICP-OES 可以用于药物中活性成分的测定,以及药品中杂质和有害元素的检测。
材料科学
ICP-OES 在材料科学领域中的应用主要包括金属材料、半导体材料、纳米材料等的高纯度分析。
地质和采矿行业
ICP-OES 可以用于测定矿石中的元素含量,为矿产资源开发提供数据支持。
法医学研究
ICP-OES 在法医学研究中的应用主要包括毒物分析、法医毒理学等领域。
制药工业
ICP-OES 可以用于确保药品质量,检测药品中的元素含量和杂质。
考古学研究
ICP-OES 在考古学研究中的应用主要包括古代物质文化遗物的分析。
核能行业
ICP-OES 可以用于核能领域的金属材料分析。
农业
ICP-OES 在农业领域中的应用主要包括土壤、植物和农产品中的元素分析。
ICP-OES 与 ICP-MS的区别
1
使用容易度不同
在日常工作中,从自动化来讲,ICP-OES 是最成熟的,可由技术不熟练的人员来应用 ICP-OES 专家制定的方法进行工作。
ICP-MS 的操作直到现在仍较为复杂,自 1993 年以来,尽管在计算机控制和智能化软件方面有很大的进步,但在常规分析前仍需由技术人员进行精密调整,ICP-MS 的方法研究也是很复杂及耗时的工作。
2
试样中的总固体溶解量不同
在常规工作中,ICP-OES 可分析 10% TDS 的溶液,甚至可以高至 30% 的盐溶液。在短时期内 ICP-MS 可分析 0.5% 的溶液,但大部分分析人员乐于采用最多 0.2% TDS 的溶液。
当原始样品是固体时,与 ICP-OES 相比,ICP-MS 需要更高倍数的稀释,其折算到原始固体样品中的检出限显示不出很大优势的现象也就不令人惊奇了。
3
线性动态范围 LDR 不同
ICP-MS 具有超过 105 的 LDR,各种方法可使其 LDR 开展至 108,但不管如何,对 ICP-MS 来说,高基体浓度会导致许多问题,而这些问题的最好解决方案是稀释,正由于这个原因,ICP-MS 应用的主要领域在痕量/超痕量分析。
ICP-OES 具有 105 以上的 LDR 且抗盐份能力强,可进行痕量及主量元素的测定,ICP-OES 可测定的浓度高达百分含量,因此,ICP-OES 外加 ICP-MS,或 GFAAS 可以很好地满足实验室的需要。
4
精密度不同
ICP-MS 的短期精密度一般是 1~3% RSD,这是应用多内标法在常规工作中得到的。长期(几个小时)精密度为小于 5% RSD。使用同位素稀释法可以得到很好的准确度和精密度,但这个方法的费用对常规分析来讲是太贵了。ICP-OES 的短期精密度一般为 0.3~2% RSD,几个小时的长期精密度小于 3% RSD。
5
样品分析能力不同
ICP-MS 有惊人的能力来分析大量测定痕量元素的样品,典型的分析时间为每个样品小于 5 分钟,在某些分析情况下只需 2 分钟。ICP-MS 的主要优点即是其分析能力。
ICP-OES 的分析速度取决于是采用全谱直读型还是单道扫描型,每个样品所需的时间为 2 或 6 分钟,全谱直读型较快,一般为 2 分钟测定一个样品。
本文源自微信公众号:中科蓝海ZKBO
原文标题:《元素分析——电感耦合等离子体发射光谱仪(ICP-OES)》
原文链接:https://mp.weixin.qq.com/s/Fr08_l3moVo_ZCaDu-IiWQ
本转载仅出于分享优质测试干货,旨在传递更多观点,并不代表赞同其全部观点或证实其内容的真实性。文章中所包含的图片、音频、视频等素材的版权均归原作者所有。如有侵权请告知删除。

